因为 Gen2 改动巨大并增设不少实用功能,且为了保证阅读舒适度,决定还是重新发布一帖^ ^
面板简介及安装指引
BBxPing 基于 Grafana,Dashboard ID 为 22500, 通过 Blackbox Exporter 获取数据并由 Prometheus 等时序数据库采集并展示。主要功能是通过城市、服务商、IP 版本等预定义标签分类并分别展示不同条件下的延迟和丢包率情况。除了外观上的更新,Gen2 也优化了多个 Query 的计算方式,简化了计算流程并开始试探更专业的分析(比如丢包趋势)。许多地方的细节设计上也有不少巧思,可以在使用的过程中慢慢发现^ ^
安装教程请移步原帖,本更新并未产生新的配置要求,可以放心更新(更新前请记得备份)。
另外,本面板也与 Node Information 一样,更适合暗黑主题模式。
关于 Gen1 (v1.5)
目前重新导入 22500 会覆盖掉原来的样式,如果仍然希望使用此版本,可以手动下载官网上的历史版本,使用 json 导入的方式重新获取。
1️⃣ 使用指引
BBxPING Gen2 加入了更多交互方式,相比于 Gen1 的标签选取,增加了折叠页面展开。展开方式为点击小标题左边的箭头按钮,默认不展开。

| 标签 | 说明 | 对应 label |
|---|---|---|
| SRC | Source - 发起 Ping 的机器,与所有数据相关 | job |
| DST1 | Destination 1 - 目标地区1(主要组) | city |
| DST2 | Destination 2 - 目标地区2(对比组) | city |
| SVC | Service - 服务,可以是 ISP、网络服务 | isp |
| IP | IP version - IP 版本(IPv4/6) | ip |
2️⃣ 版块介绍
1. OVERVIEW 总览

| 位置 | 说明 | 补充 |
|---|---|---|
| 上方 | 目标 IP 数量、目标地区数量、服务数量统计和北美、西欧、东亚以及全球地图 | OVERVIEW 默认折叠,需要手动展开 |
| 右上 | 总览 - 本国平均延迟、国际平均延迟*、Anycast 平均延迟、选定服务平均延迟 | *"国际"即除本国、SRC 所在或相邻城市和 Anycast 服务节点 |
| 双侧 | SRC 通往所有地区和所有目标/组的延迟列表 | |
| 中部 | Anycast 服务的延迟波动图* | *即上下两层地图之间的流线,需要至少配置一个 Anycast 目标 |
2. MAIN 主要视图

| 标题 | 说明 | 补充 |
|---|---|---|
| 左上 | RTT | DST1 - SRC 到 DST1 城市所有目标的延迟流线,下方数值展示使用 ping.pe 风格的 最新延迟、平均延迟、最低延迟、最高延迟、延迟波动 | |
| 左下 | 表格是 SRC 到 DST1 中的各个目标的延迟、丢包数据 | |
| 右侧 | SERVICE Panel 和 PLR Panel,于下方介绍 |
2.1. SERVICE 服务

| 位置 | 说明 | 补充 |
|---|---|---|
| 上方 | RTT | SVC - SRC 到 SVC 选定服务所有目标的延迟流线,下方数值展示使用最新延迟和平均延迟 | |
| 右侧 | 其右侧地图展示了此服务商提供服务的所在地,底部方块是本服务平均延迟,再右侧方块是本服务所在城市的各城市延迟(SVC) |
2.2. PACKET LOSS RATE(PLR) 丢包率

| 位置 | 说明 | 补充 |
|---|---|---|
| 左侧 | PLR | DST1 - SRC 到 DST1 城市所有目标的丢包率情况,下方数值展示使用最新延迟和平均延迟,淡蓝色的线条显示了整体丢包趋势,使用了 10% 的窗口大小为数据分析采样 | |
| 右侧 | PLR | WORLD - SRC 到所有城市的丢包率数据,饼图采用的时间范围在右上角选择,底部和右侧方块分别是实时、一小时、一天、一周的平均丢包情况 |
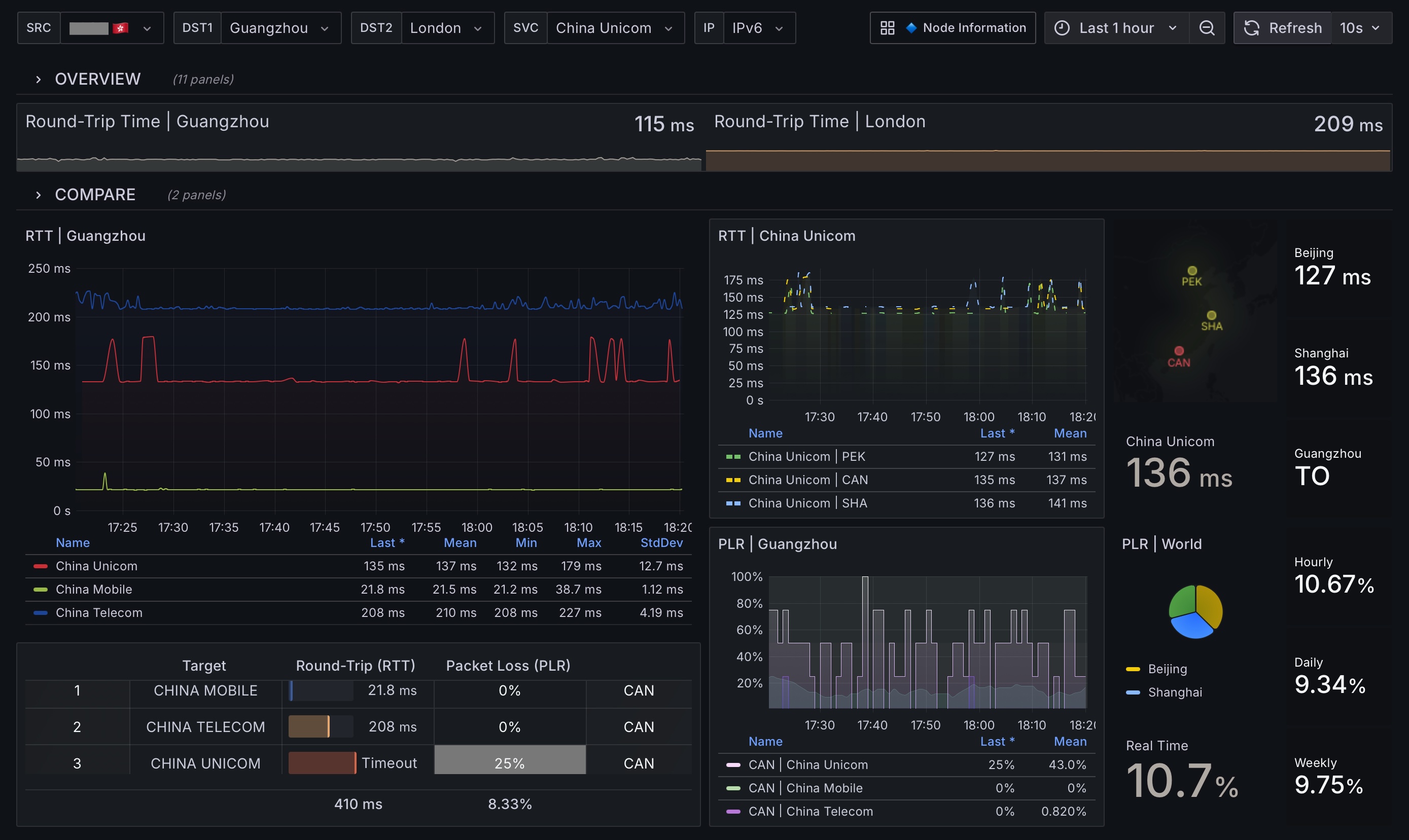
2.3. COMPARE 对比视图

| 位置 | 说明 | 补充 |
|---|---|---|
| 双侧 | SRC 分别到 DST1 和 DST2 的延迟对比情况,所有结构一致,方便直观对比。也可以为其中一侧固定好常驻城市以便快速对比 | 默认折叠,需要手动展开 |
后续计划
Node Information 的中文版今天抽空简单做完了,正交给 @luca 测试,没啥问题的话会在 2025 第一周 push 到官方。届时会直接在原帖附上中文版的 ID 并修改标题。
最后再分享一下 @midori 在此面板上的地图,小鸡在踏着星光航遍世界^ ^

芜湖,冲冲冲
太强了
冲冲冲
有点好看
bd
期待中文版
牛啤,等中文再一起更